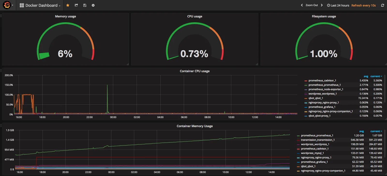
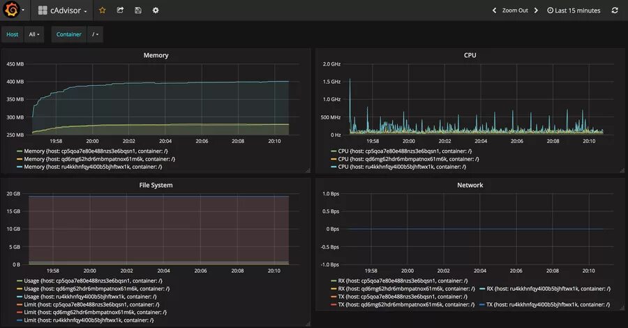
Cadvisor