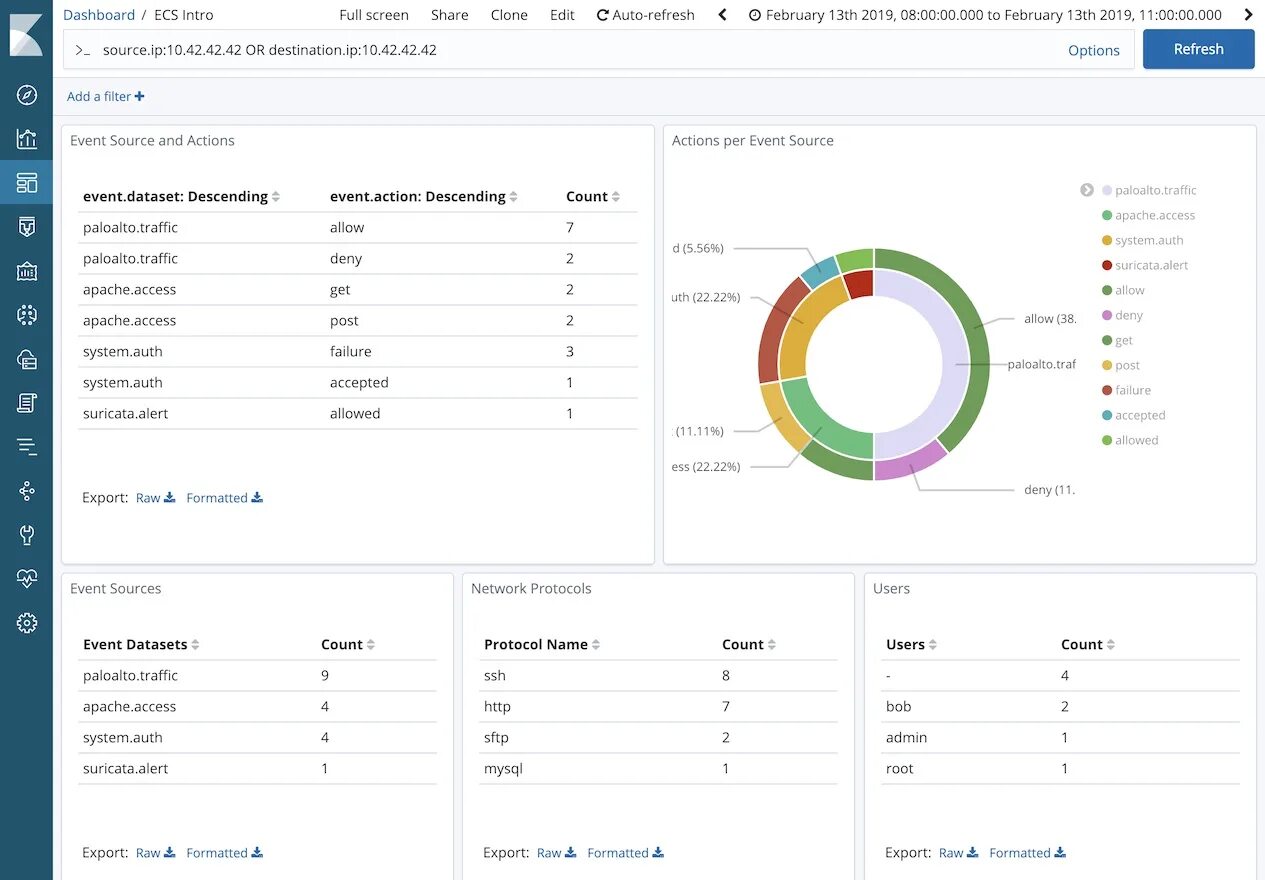
Дашборды apache