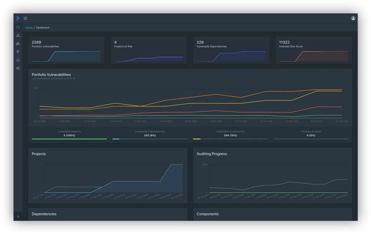
Dependency track