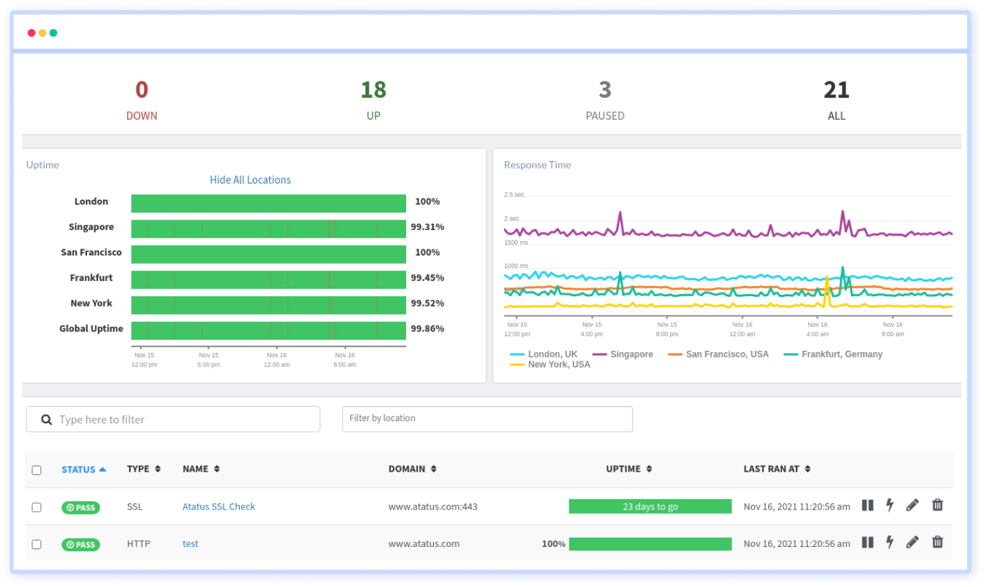
Dns monitoring