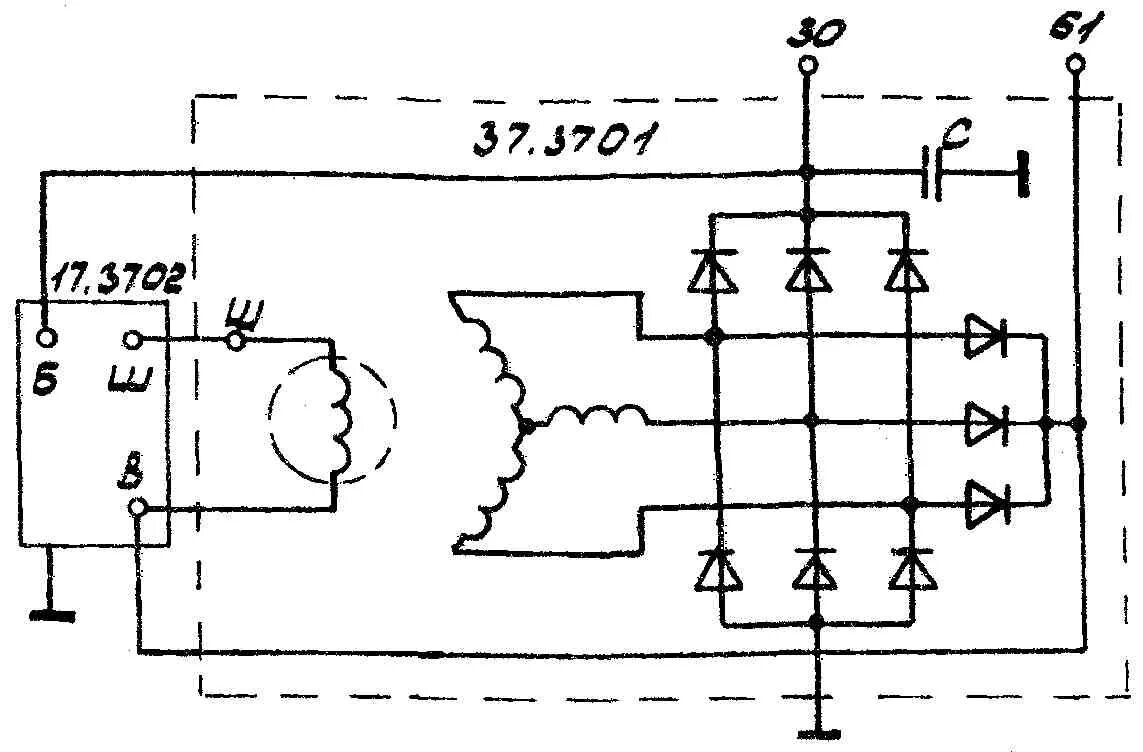
Как подключить генератор автомобиля