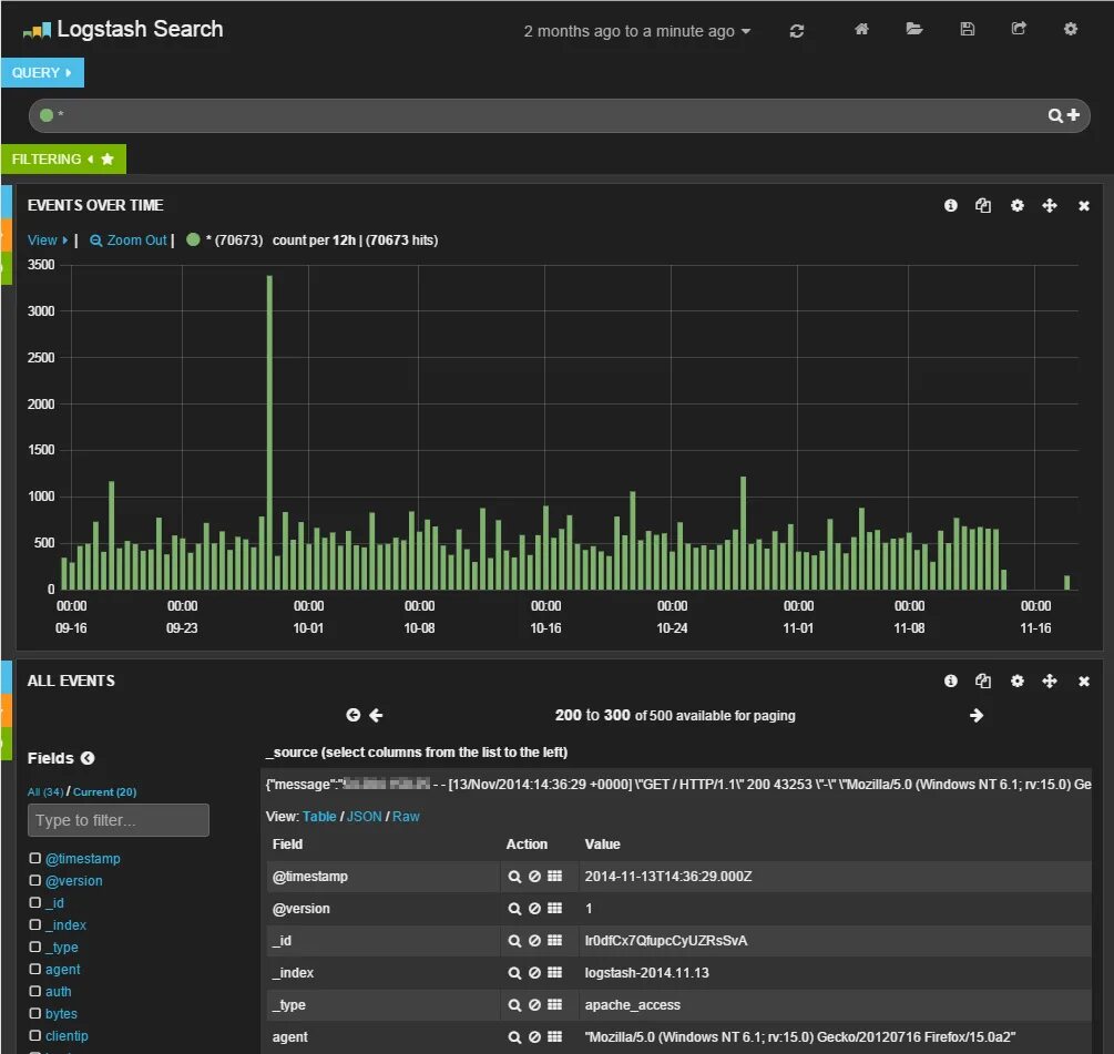
Logstash fields