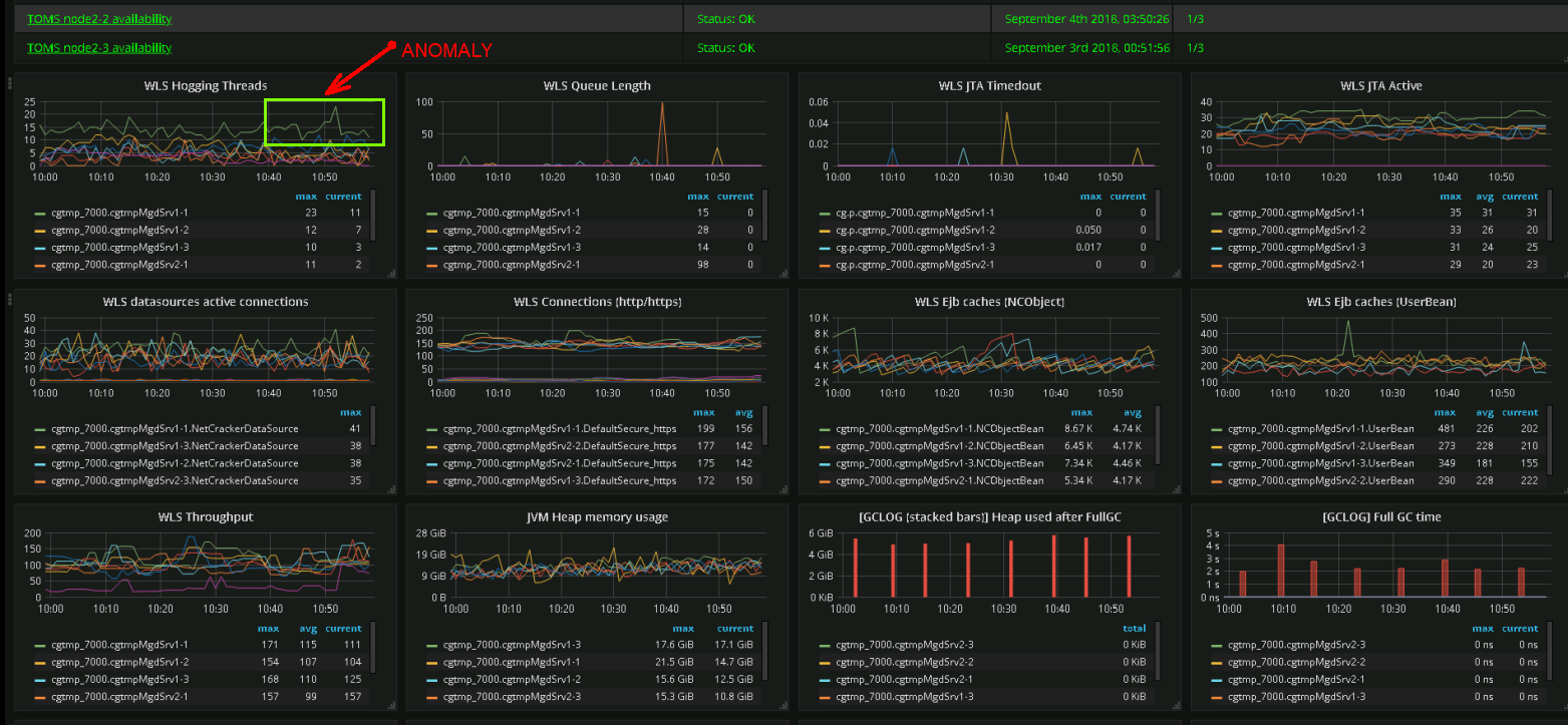
Мониторинг 2