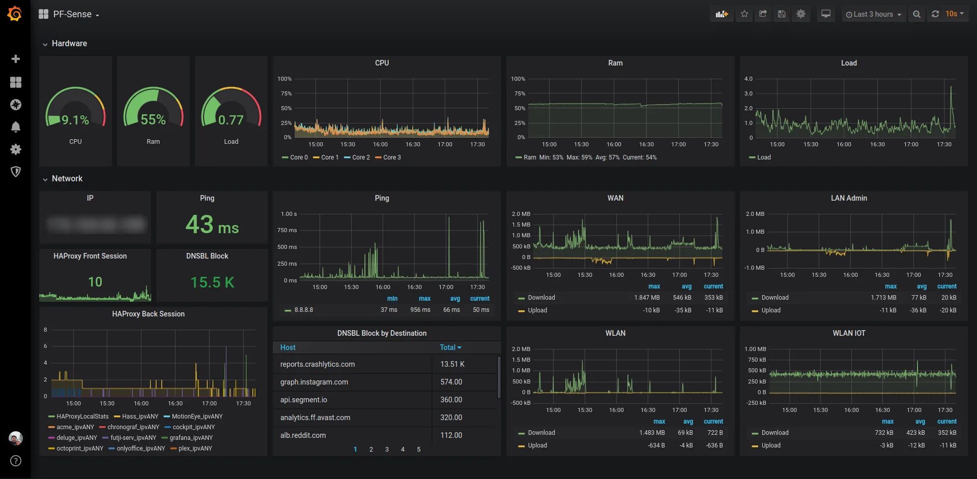
Network performance monitor