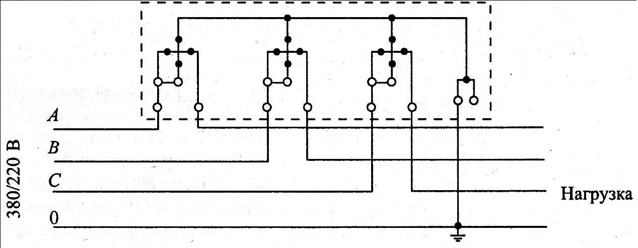
Подключение а1