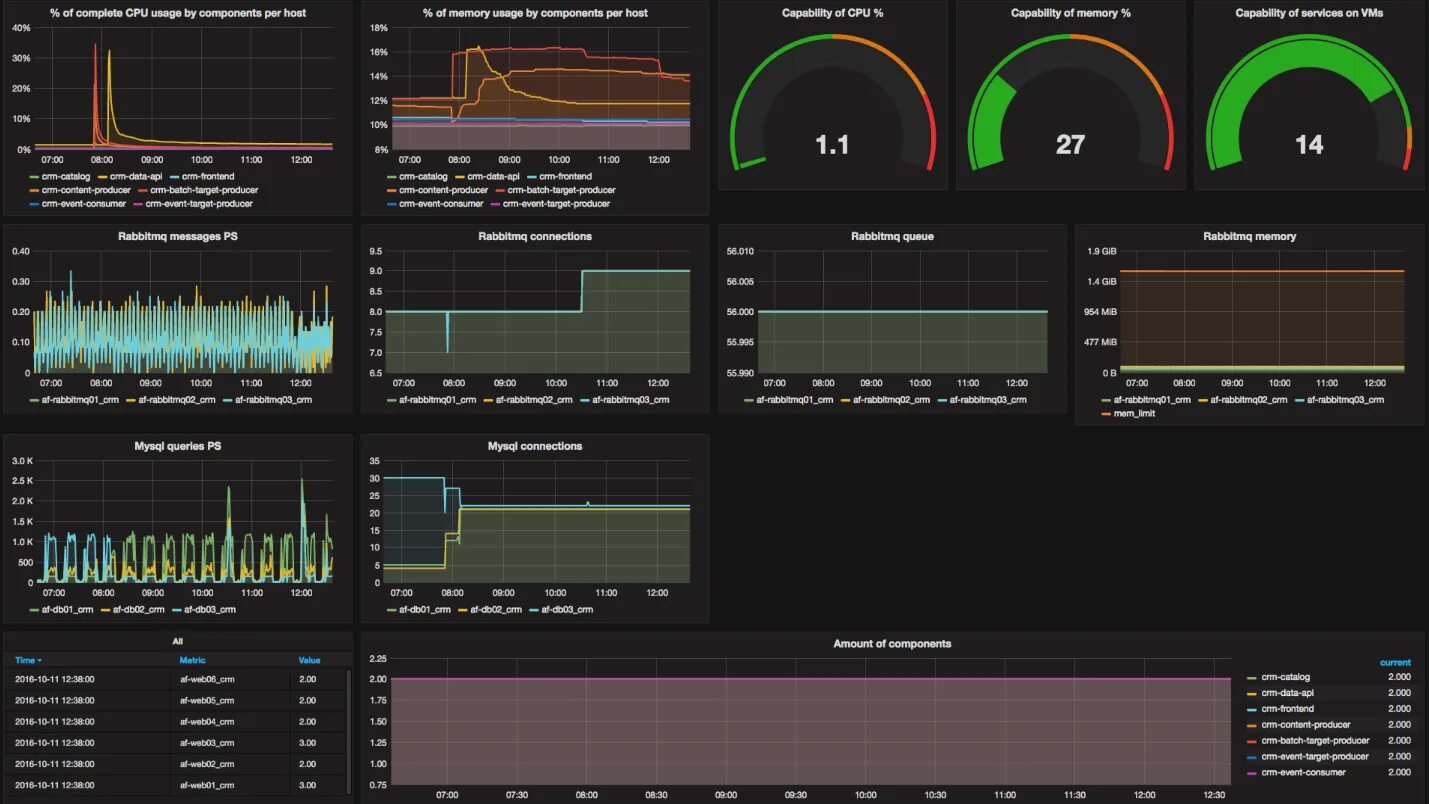
Project load