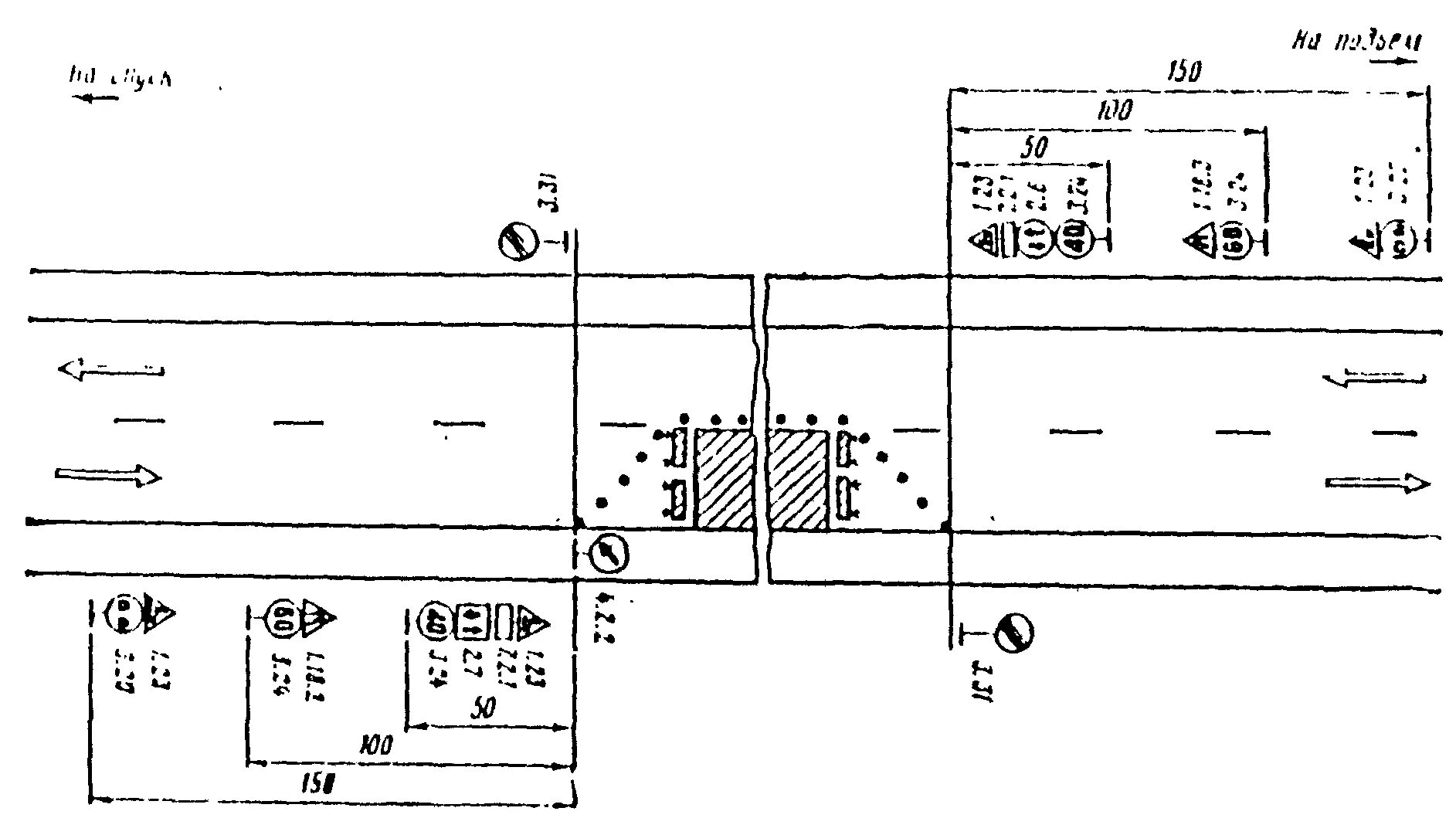
Схема размещения знаков