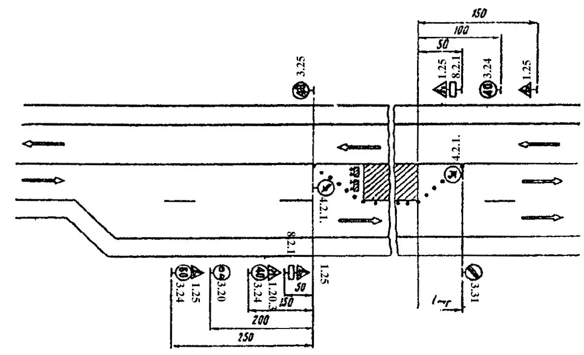
Схемы дорожных работ