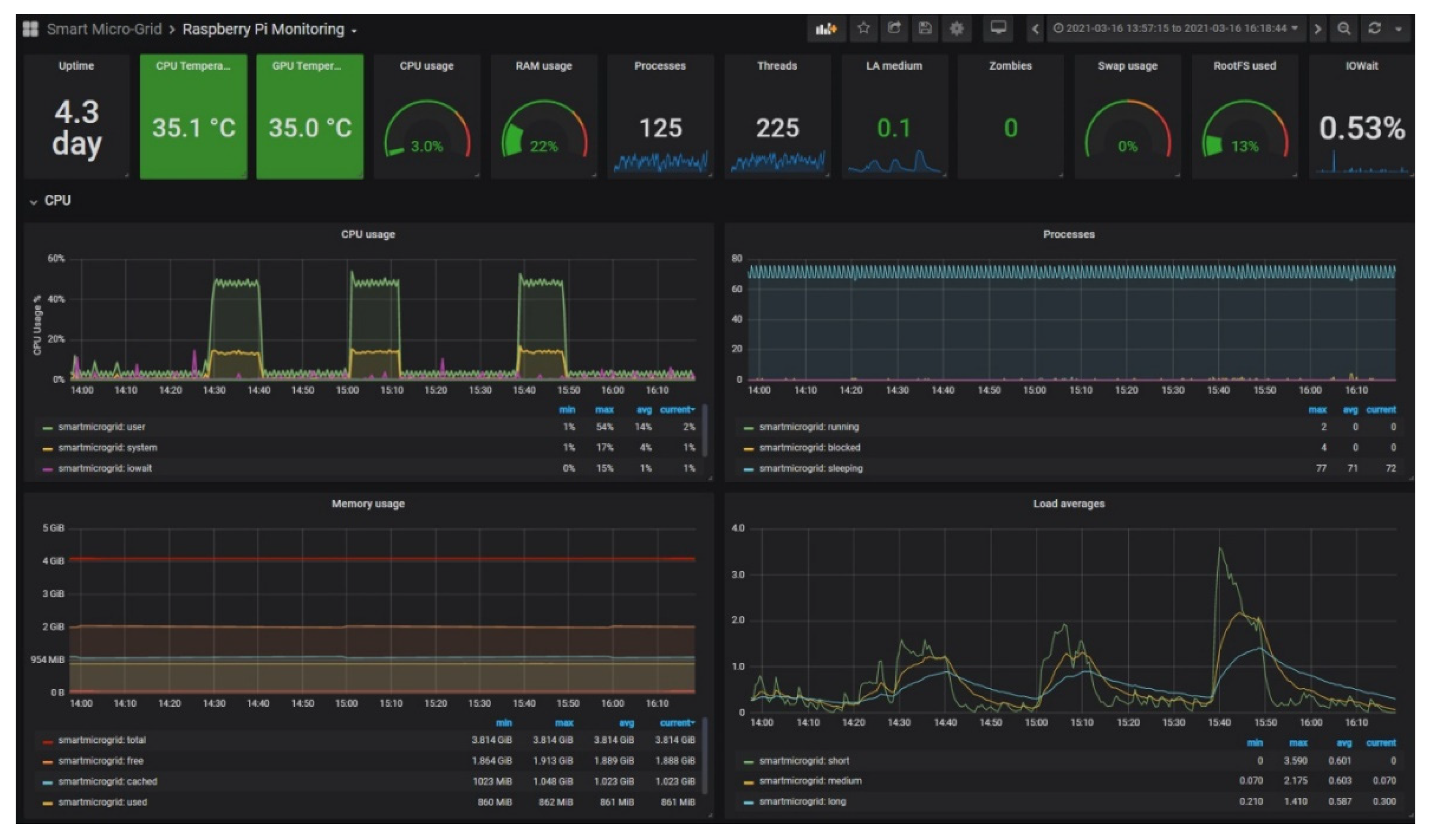
Ubuntu performance